Email邮箱服务系统源码 支持邮件TG转发 这是一款Email邮箱服务系统,并且支持邮件发送TG转发只需要一个域名,就可以创建多个不同的邮箱,类似各大邮箱平台 QQ邮箱,谷歌邮箱等,本项目使用Cloudflare部署,Resend推送邮件,无需服务器费用,搭建自己的邮箱服务。

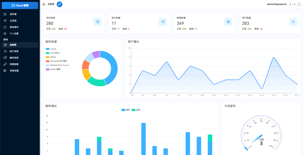
功能说明: 低成本使用:无需服务器,部署到 Cloudflare Workers 降低使用成本 响应式设计:响应式布局自动适配PC和大部分手机端浏览器 邮件发送:集成resend发送邮件,支持群发,内嵌图片和附件发送,发送状态查看 管理员功能:可以对用户,邮件进行管理,RABC权限控制对功能及使用资源限制 多号模式:开启后一个用户可以添加多个邮箱,默认一用户一邮箱,类似各大邮箱平台 附件收发:支持收发附件,使用R2对象存储保存和下载文件 邮件推送:接收邮件后可以转发到TG机器人或其他服务商邮箱 开放API:支持使用API批量生成用户,多条件查询邮件 数据可视化:使用echarts对系统数据详情,用户邮件增长可视化显示 星标邮件:标记重要邮件,以便快速查阅 个性化设置:可以自定义网站标题,登录背景,透明度 功能设置:可以对注册,邮件发送,添加等功能关闭和开启,设为私人站点 人机验证:集成Turnstile人机验证,防止人机批量注册 api取件:添加api取件 一个邮件绑定一个链接
© 版权声明
THE END
















暂无评论内容